Used | Wasted Resources
Dashboard to show the resource requests vs allocatable in the cluster
This dashboard will show you:
- Cluster Overview
- Allocatable vs Requested vs Usage Memory and CPU
- Namespace Overview
- Allocatable vs Requested vs Usage Memory and CPU
- Memory/CPU Request vs Memory/CPU Limit vs Memory/CPU live of all namespace pods.
- App Overview
- Allocatable vs Requested vs Usage Memory and CPU by APP
- Allocatable vs Requested vs Usage Memory and CPU by pod.
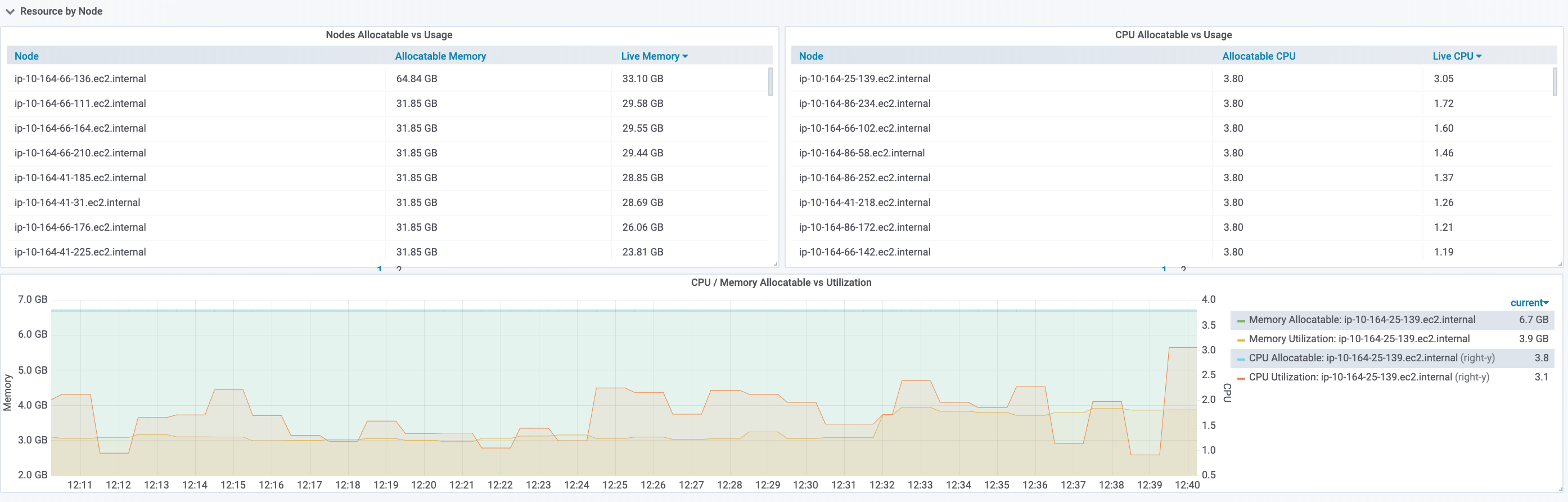
- Node Overview
- Allocatable vs Usage Memory and CPU of all Nodes.
- Allocatable vs Usage Memory and CPU of a single Node.
To use this app you must have configured in your cluster:
- Kubernetes (v1.14.1)
- Prometheus (v2.12.0)
- Kube State Metrics (v1.8.0)
- Metrics Server Exporter (v0.0.4) https://github.com/grupozap/metrics-server-exporter
Your Prometheus scrap config for kube-state-metrics and metrics-server-exporter should be like this:
(in my example, this scraps all services from cluster with prometheus label scrap: true)
- job_name: 'kubernetes-service-endpoints'
kubernetes_sd_configs:
- role: endpoints
relabel_configs:
- source_labels: [__meta_kubernetes_service_annotation_prometheus_io_scrape]
action: keep
regex: true
- source_labels: [__meta_kubernetes_service_annotation_prometheus_io_scheme]
action: replace
target_label: __scheme__
regex: (https?)
- source_labels: [__meta_kubernetes_service_annotation_prometheus_io_path]
action: replace
target_label: __metrics_path__
regex: (.+)
- source_labels: [__address__, __meta_kubernetes_service_annotation_prometheus_io_port]
action: replace
target_label: __address__
regex: ([^:]+)(?::\d+)?;(\d+)
replacement: $1:$2
- action: labelmap
regex: __meta_kubernetes_service_label_(.+)
- source_labels: [__meta_kubernetes_namespace]
action: replace
target_label: kubernetes_namespace
- source_labels: [__meta_kubernetes_service_name]
action: replace
target_label: kubernetes_name
- source_labels: [__meta_kubernetes_pod_name]
action: replace
target_label: kubernetes_pod_name
- source_labels: [__meta_kubernetes_pod_name]
action: replace
target_label: pod
Data source config
Collector config:
Upload an updated version of an exported dashboard.json file from Grafana
| Revision | Description | Created | |
|---|---|---|---|
| Download |
