Burrow Consumer Lag
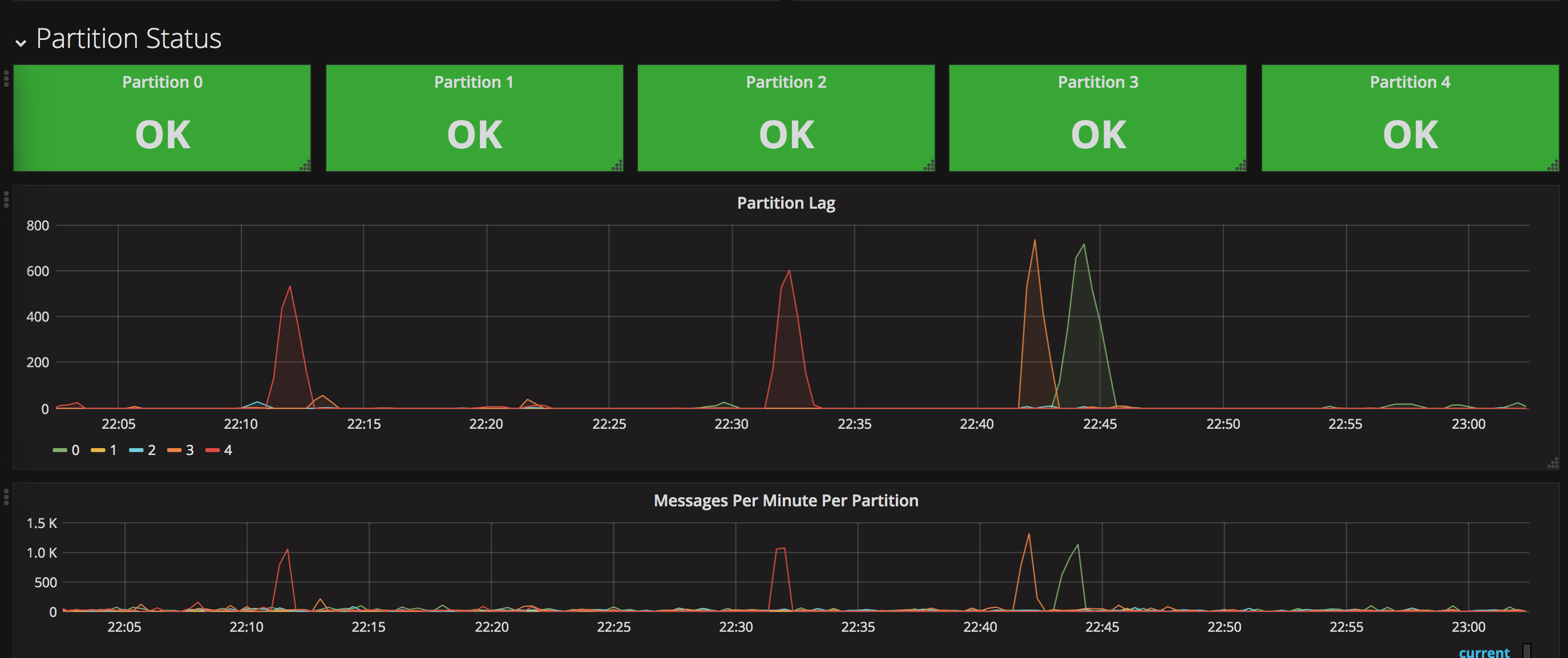
This dashboard is templated by consumer group and topic. It will show you a high level of data for the group as a whole, such as the status, the total lag, and the max lagging partition. Then as you scroll down it breaks the status and lag out by every partition for the topic
Data source config
Collector config:
Upload an updated version of an exported dashboard.json file from Grafana
| Revision | Description | Created | |
|---|---|---|---|
| Download |
