Pi-hole Exporter
This is a Pi-hole dashboard when using the https://github.com/eko/pihole-exporter Prometheus exporter
Information
PI-Hole exporter sources and binaries are available here: https://github.com/eko/pihole-exporter
Please feel free to contribute if you want to update this project.
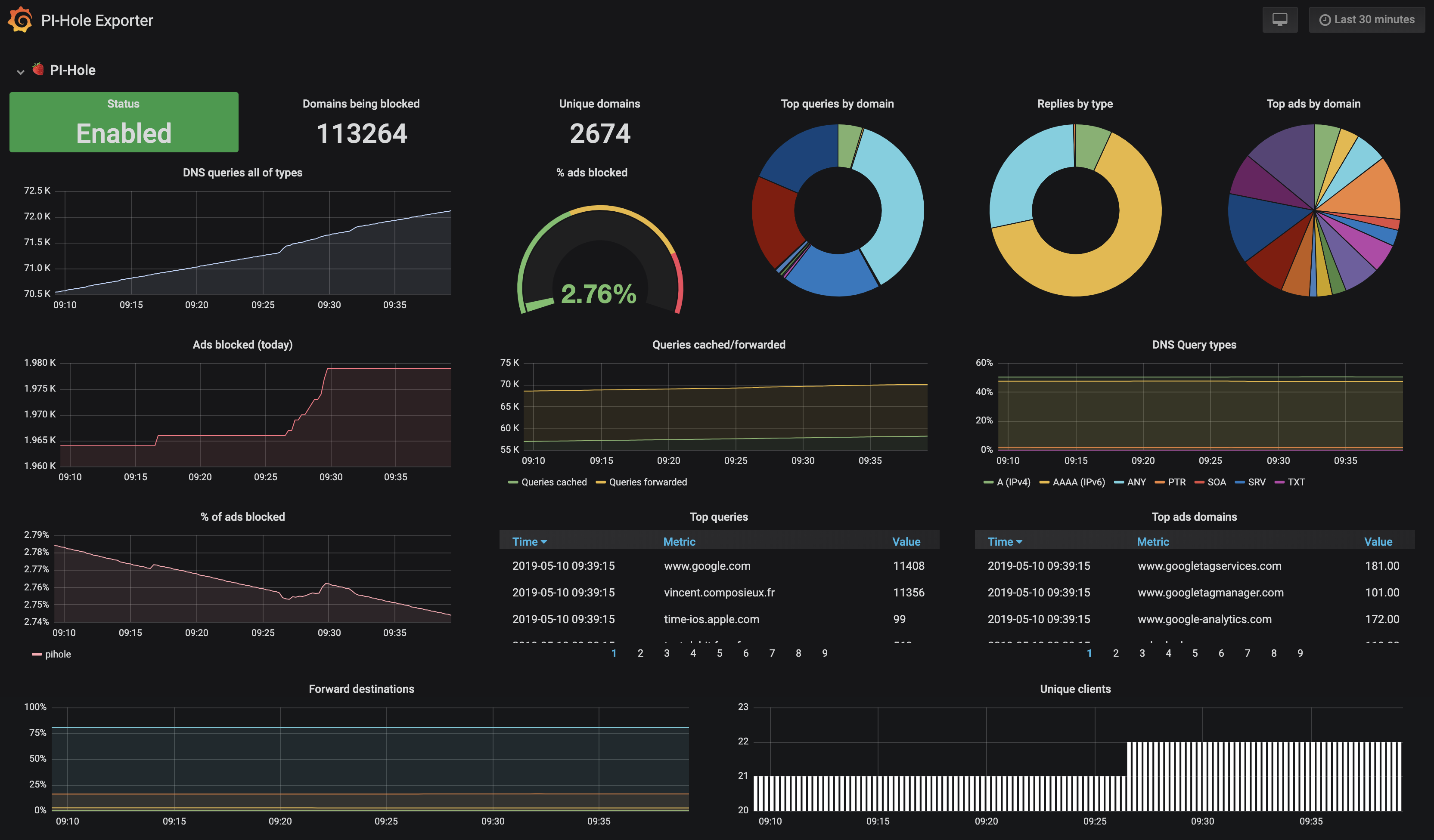
Available Prometheus metrics
| Metric name | Description |
|---|---|
| pihole_domains_being_blocked | This represent the number of domains being blocked |
| pihole_dns_queries_today | This represent the number of DNS queries made over the current day |
| pihole_ads_blocked_today | This represent the number of ads blocked over the current day |
| pihole_ads_percentage_today | This represent the percentage of ads blocked over the current day |
| pihole_unique_domains | This represent the number of unique domains seen |
| pihole_queries_forwarded | This represent the number of queries forwarded |
| pihole_queries_cached | This represent the number of queries cached |
| pihole_clients_ever_seen | This represent the number of clients ever seen |
| pihole_unique_clients | This represent the number of unique clients seen |
| pihole_dns_queries_all_types | This represent the number of DNS queries made for all types |
| pihole_reply | This represent the number of replies made for all types |
| pihole_top_queries | This represent the number of top queries made by PI-Hole by domain |
| pihole_top_ads | This represent the number of top ads made by PI-Hole by domain |
| pihole_top_sources | This represent the number of top sources requests made by PI-Hole by source host |
| pihole_forward_destinations | This represent the number of forward destinations requests made by PI-Hole by destination |
| pihole_querytypes | This represent the number of queries made by PI-Hole by type |
| pihole_status | This represent if PI-Hole is enabled |
Data source config
Collector type:
Collector plugins:
Collector config:
Revisions
Upload an updated version of an exported dashboard.json file from Grafana
| Revision | Description | Created | |
|---|---|---|---|
| Download |
Raspberry Pi
Easily monitor Raspberry Pi, the small, single-board computers, with Grafana Cloud's out-of-the-box monitoring solution.
Learn more