inspectIT Agent Self-Monitoring

inspectIT Agent Self-Monitoring screenshot 1
inspectIT Agent Self-Monitoring screenshot 2
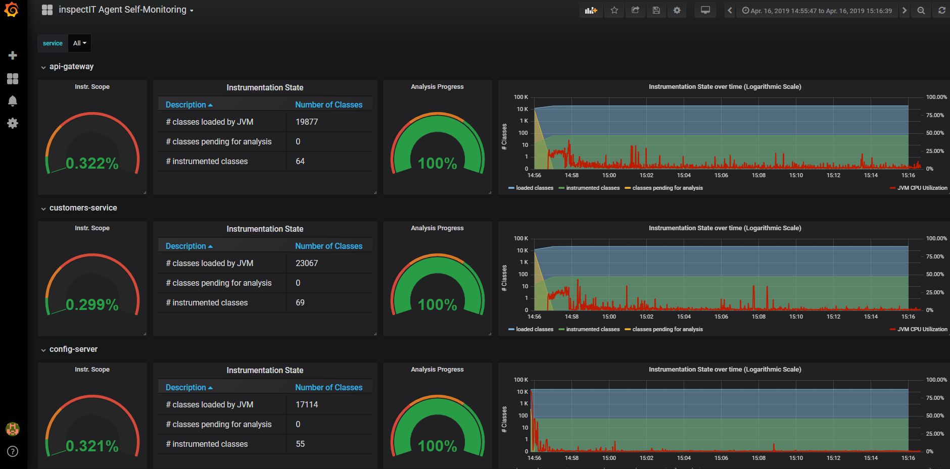
The inspectIT Agent Self-Monitoring dashboard uses the influxdb data source to create a Grafana dashboard with the graph, singlestat and table panels.
Revisions
RevisionDescriptionCreated
Grafana Agent

Grafana Agent

by Grafana Labs
Grafana Labs solution

Easily monitor metrics and logs from a Grafana Agent instance with Grafana Cloud's out-of-the-box monitoring solution.

Learn more

Get this dashboard

Import the dashboard template

or

Download JSON

Datasource
Dependencies