Kubernetes Nodes
Dashboard to get an overview of one kubernetes node Updated for Prometheus 2.7
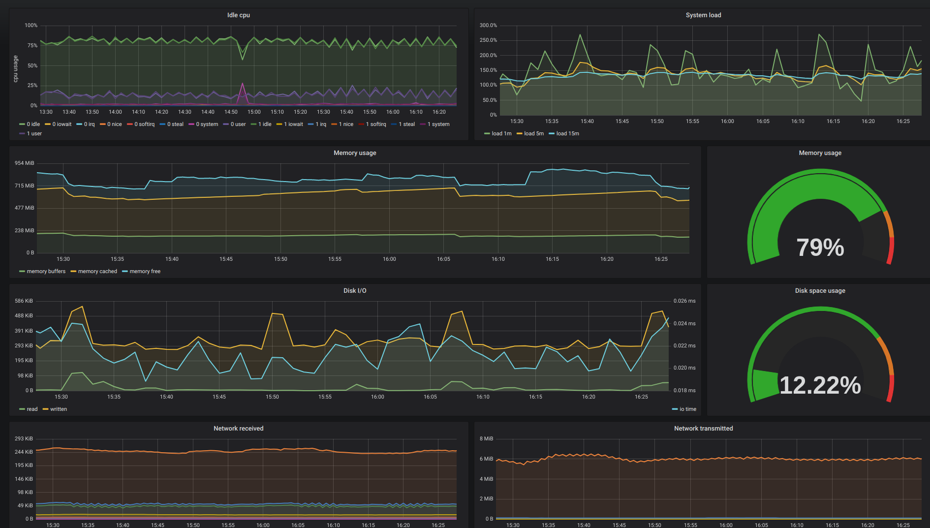
Shows some system Metrics for the Nodes of a Prometheus enabled Kubernetes Cluster
Data source config
Collector type:
Collector plugins:
Collector config:
Revisions
Upload an updated version of an exported dashboard.json file from Grafana
| Revision | Description | Created | |
|---|---|---|---|
| Download |
Kubernetes
Monitor your Kubernetes deployment with prebuilt visualizations that allow you to drill down from a high-level cluster overview to pod-specific details in minutes.
Learn more