FastNetMon Advanced Traffic for specified host per protocol
FastNetMon Advanced Traffic for specified host per protocol
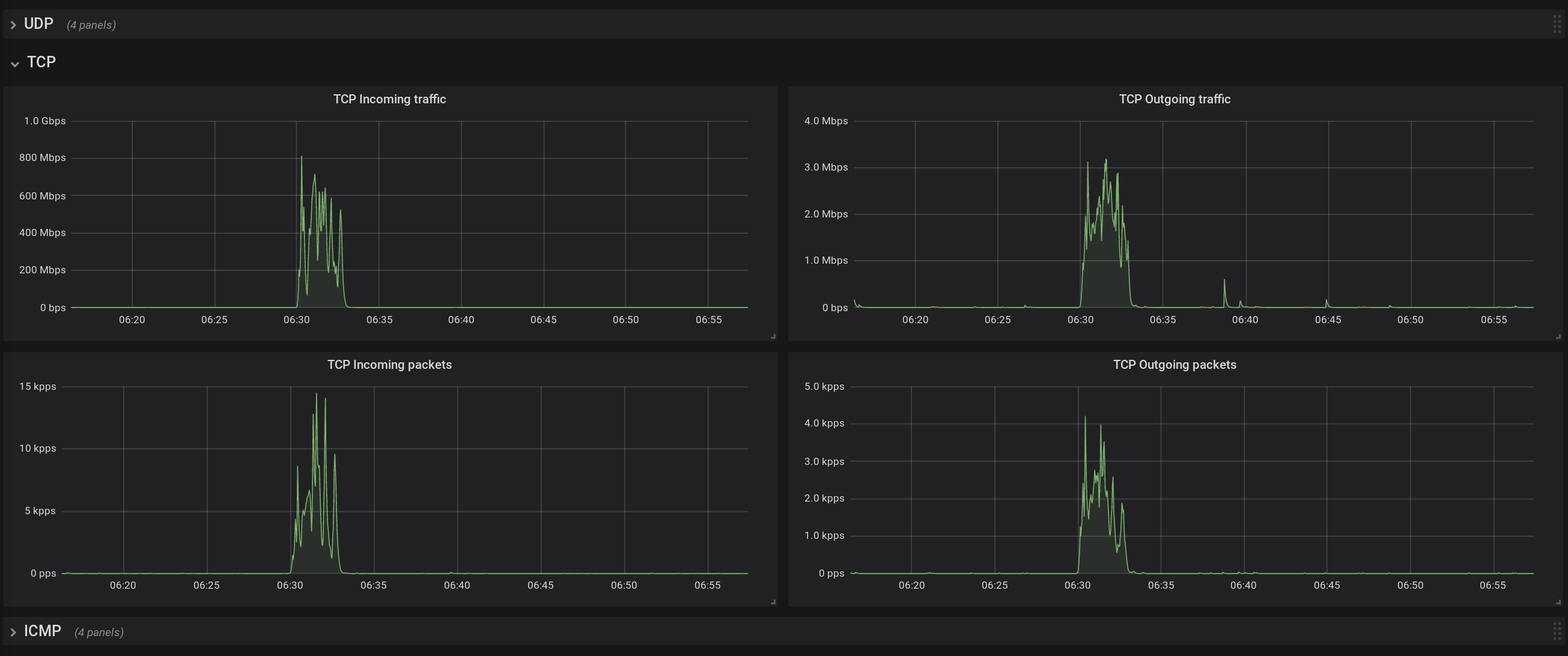
FastNetMon Advanced Traffic for specified host for FastNetMon Advanced. You can find out amount of traffic for UDP, TCP and ICMP for each host in your network
Data source config
Collector config:
Upload an updated version of an exported dashboard.json file from Grafana
| Revision | Description | Created | |
|---|---|---|---|
| Download |
