Inmanta API Performance
Performance dashboard for the inmanta orchestrator
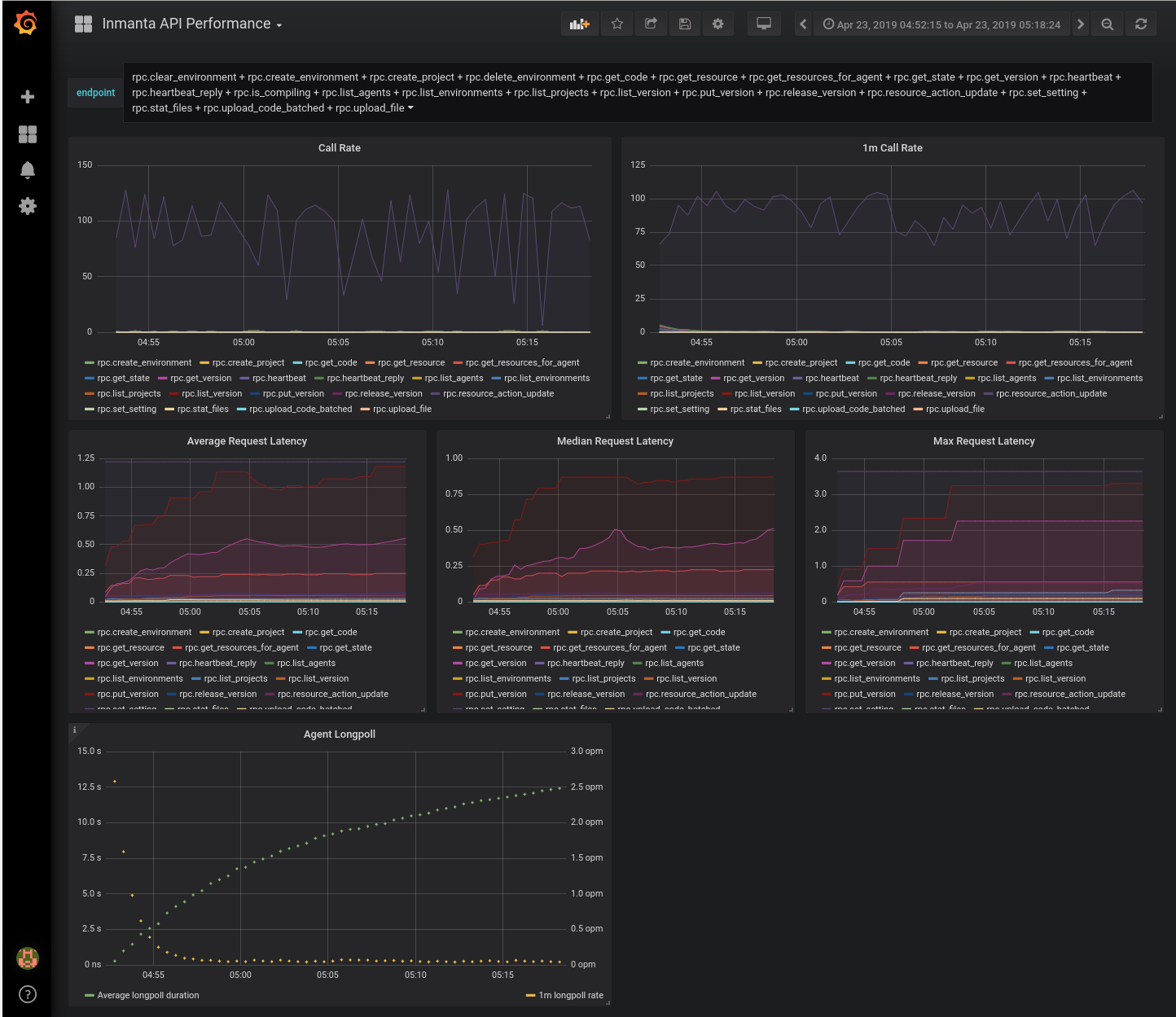
This dashboard show an overview of the API performance for the inmanta orchestrator
Data source config
Collector config:
Upload an updated version of an exported dashboard.json file from Grafana
| Revision | Description | Created | |
|---|---|---|---|
| Download |
