FastNetMon Advanced CPU load
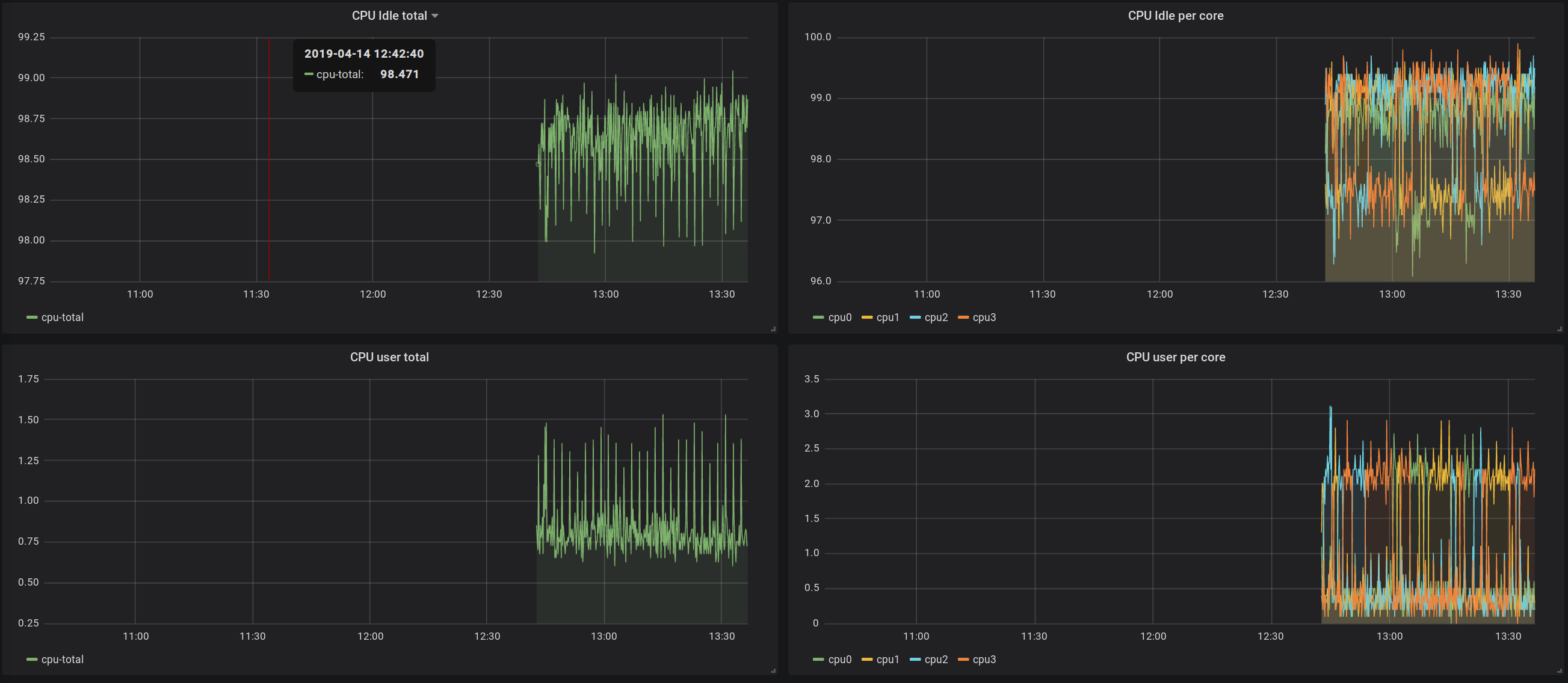
You can use this graph to easily add CPU usage monitoring for FastNetMon Advanced Visual
You can use this graph to easily add CPU usage monitoring for FastNetMon Advanced Visual
Data source config
Collector type:
Collector plugins:
Collector config:
Revisions
Upload an updated version of an exported dashboard.json file from Grafana
| Revision | Description | Created | |
|---|---|---|---|
| Download |