Celery Monitoring
Monitor Celery Tasks with Prometheus and celery-exporter
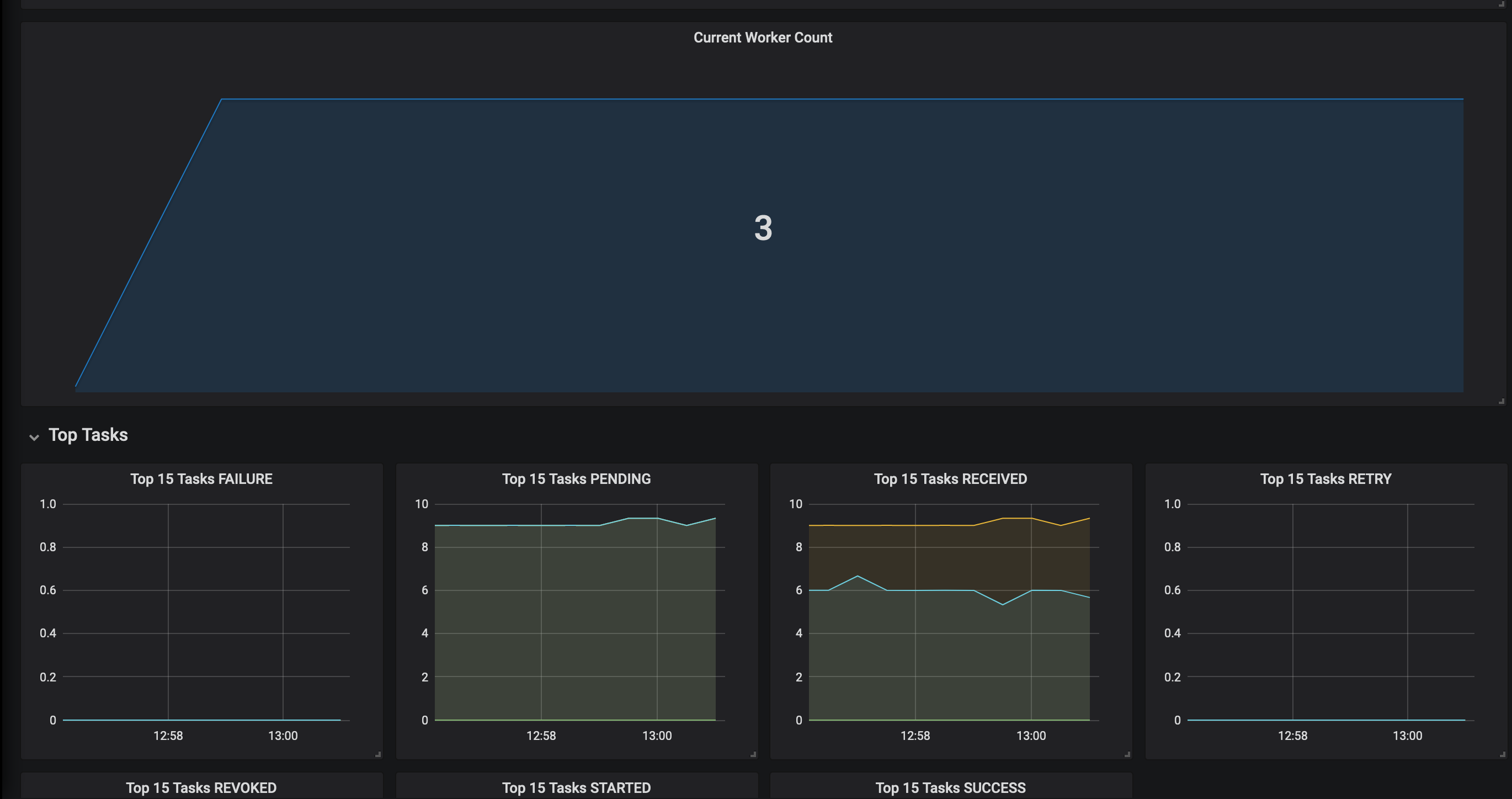
This dashboards provides:
- Graph with events by state rate
- Graph with events by task rate
- Heatmap describing tasks runtime rate
- Heatmap describing general latency
- Singlestat panel with count of alive workers
Used exporter: OvalMoney/celery-exporter
Data source config
Collector config:
Upload an updated version of an exported dashboard.json file from Grafana
| Revision | Description | Created | |
|---|---|---|---|
| Download |
