Bind DNS
Bind DNS Service Statistics.
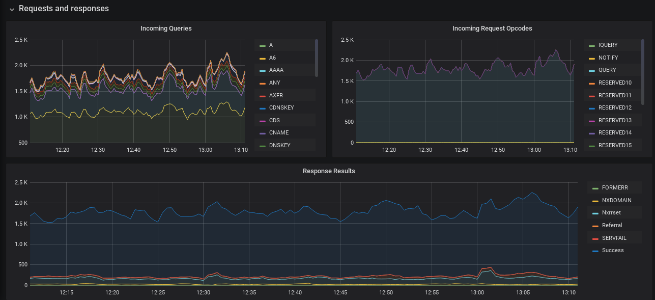
This dashboard is designed to display metrics collected by prometheus from the bind_exporter (ISC BIND DNS server). The bind_exporter is created by DigitalOcean and hosted on Github.
Required configuration in /etc/bind/named.conf.options:
statistics-channels {
inet 127.0.0.1 port 8053 allow { 127.0.0.1; };
};You need to start the collector with access to the bind(named) pid file and enable the view stats group:
/usr/local/bin/bind_exporter -bind.pid-file /var/run/named/named.pid -bind.stats-groups "server,view,tasks"This dashboard is an improved version of the official dashboard. It doesn’t require aliases to be set in any specific way in the Prometheus config, makes the display more compact, fixes panel group names and other tweaks. It should work out of the box.
Improvements and suggestions for this dashboard are welcome on: https://gitlab.com/anarcat/grafana-dashboards
Data source config
Collector config:
Upload an updated version of an exported dashboard.json file from Grafana
| Revision | Description | Created | |
|---|---|---|---|
| Download |
