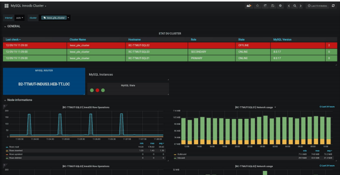
MySQL Innodb Cluster
A dashboard for Innodb Cluster monitoring
To use with MySQL Custom Queries (PMM). The yaml : https://github.com/valentin-traen/MySQL-PMM-innodb_cluster_monitoring/blob/master/queries-mysqld.yml
Data source config
Collector config:
Upload an updated version of an exported dashboard.json file from Grafana
| Revision | Description | Created | |
|---|---|---|---|
| Download |
MySQL
Monitor MySQL with Grafana. Easily monitor your MySQL deployment with Grafana Cloud's out-of-the-box monitoring solution.
Learn more