Jaeger
Dashboard for monitoring jaeger running in a k8s environment. Works with 1.9+. Feedbacks? Please send to luong.vo@employmenthero.com
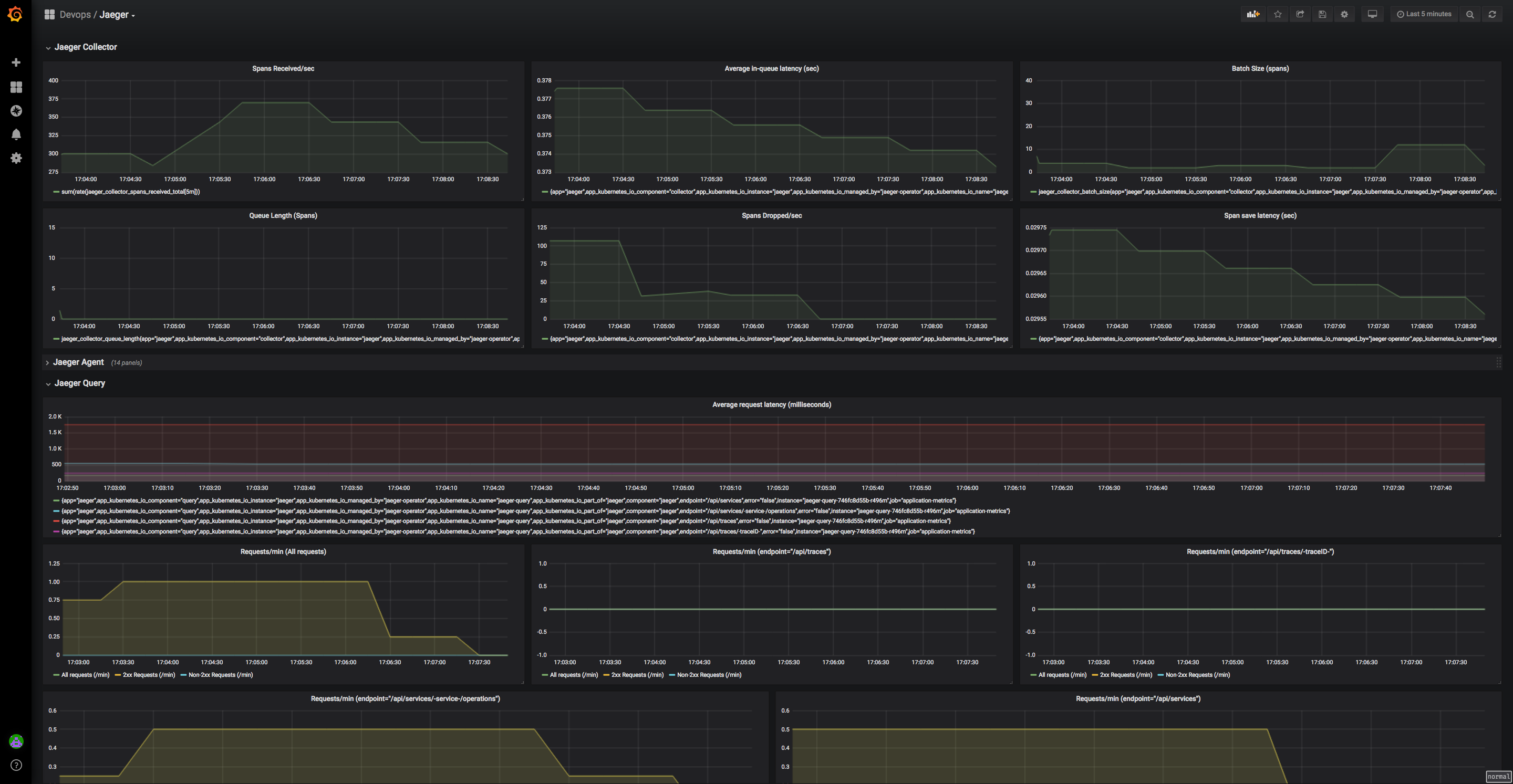
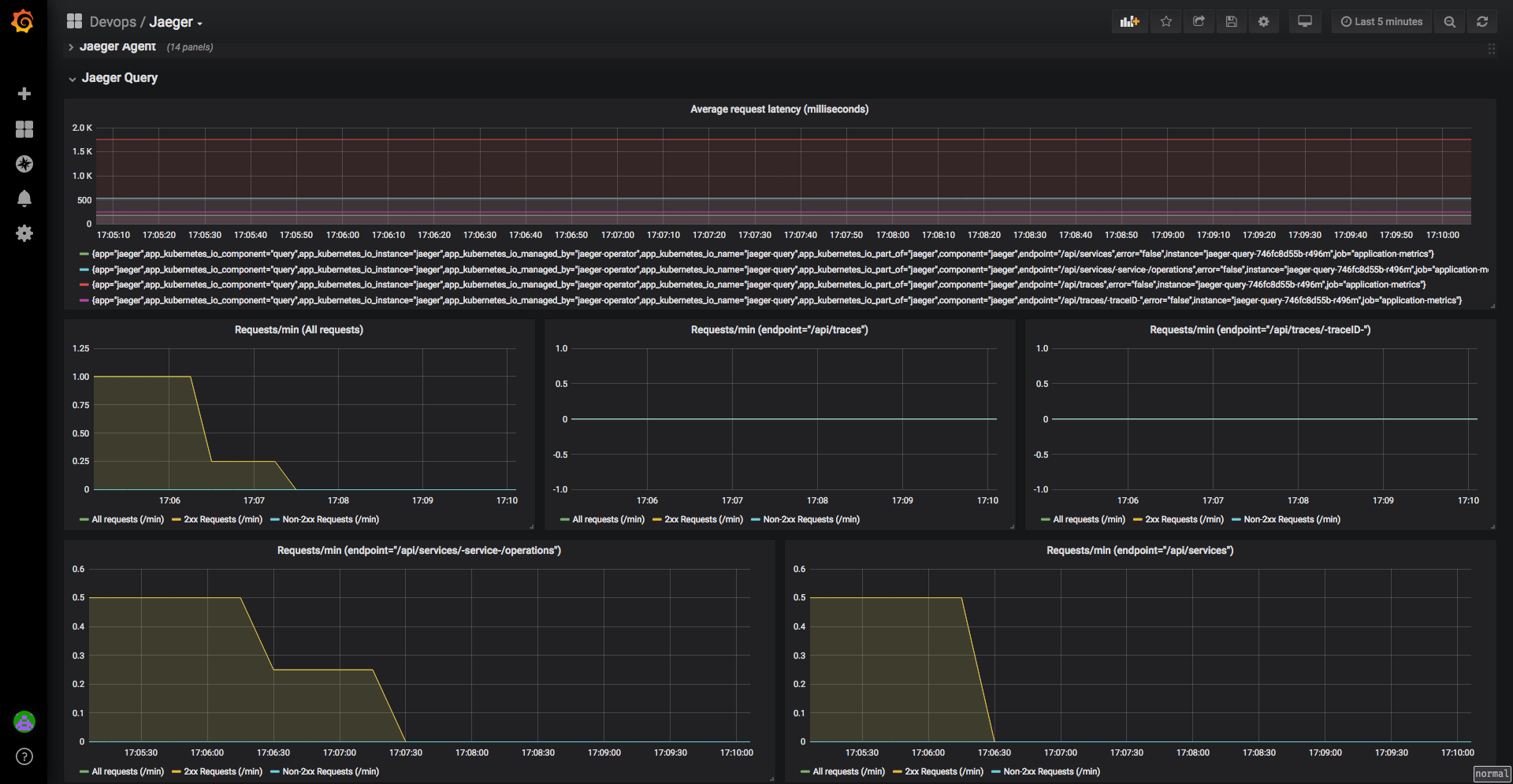
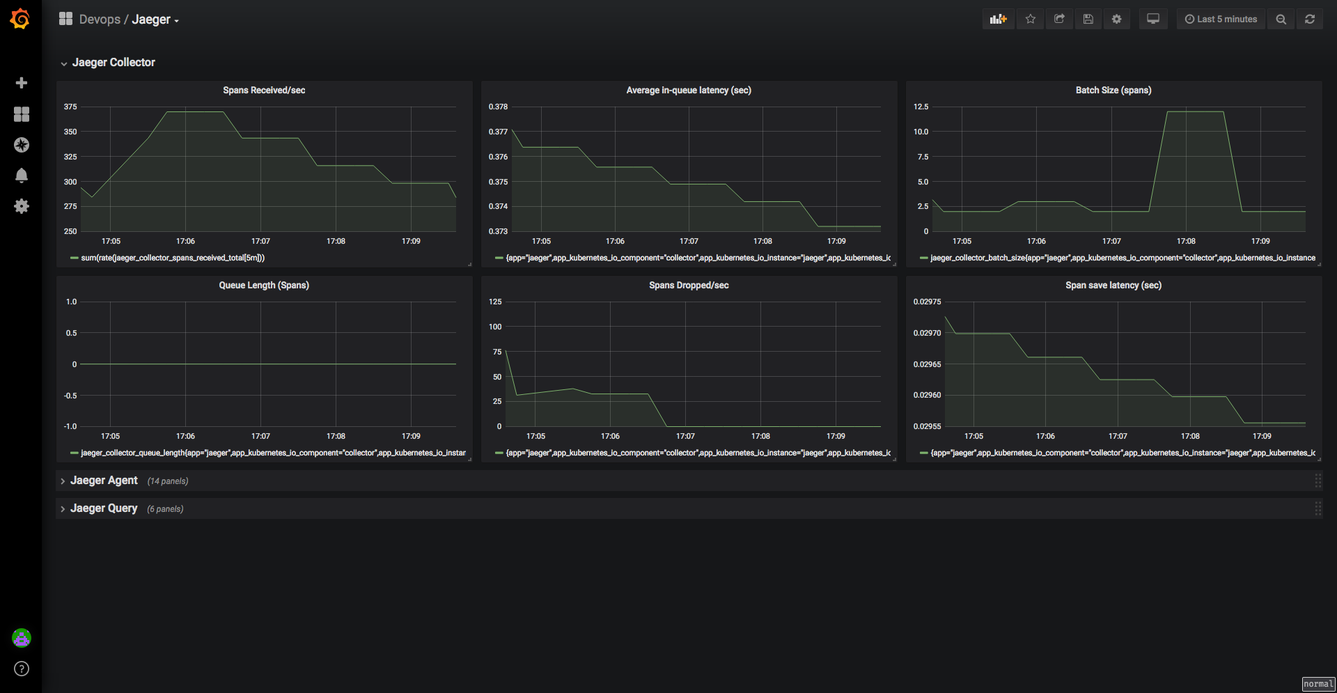
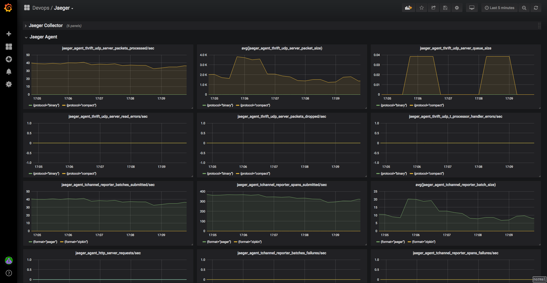
Dashboard for monitoring jaeger running in a k8s environment including: Jaeger Agent, Jaeger Collector, Jaeger Query
Data source config
Collector type:
Collector plugins:
Collector config:
Revisions
Upload an updated version of an exported dashboard.json file from Grafana
| Revision | Description | Created | |
|---|---|---|---|
| Download |