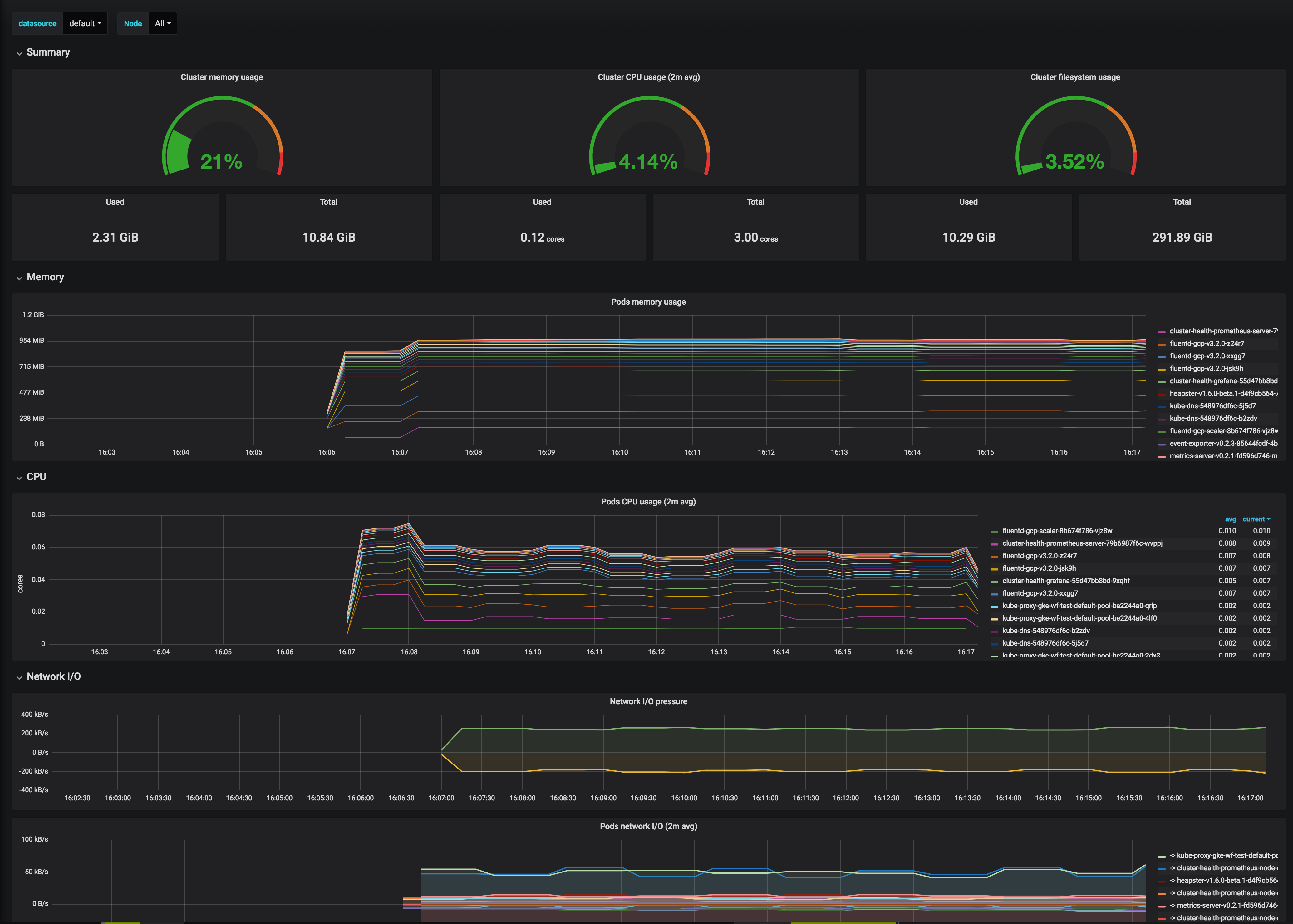
Cluster Monitoring for Kubernetes
This dashboard provides cluster admins with the ability to monitor nodes and identify workload bottlenecks. It can be deployed with PSPs enabled using the following helm chart - https://github.com/pivotal-cf/charts-grafana
This dashboard and config can be deployed via these helm-charts.
Data source config
Collector config:
Upload an updated version of an exported dashboard.json file from Grafana
| Revision | Description | Created | |
|---|---|---|---|
| Download |
Kubernetes
Monitor your Kubernetes deployment with prebuilt visualizations that allow you to drill down from a high-level cluster overview to pod-specific details in minutes.
Learn more