Important: This documentation is about an older version. It's relevant only to the release noted, many of the features and functions have been updated or replaced. Please view the current version.
Configuring Grafana Mimir-Distributed Helm Chart for high-availability deduplication with Consul
Grafana Mimir can deduplicate data from a high-availability (HA) Prometheus setup. You can configure the deduplication by using the Grafana Mimir helm chart deployment that uses external Consul. For more information, see Configure high availability.
Before you begin
You need to have a Grafana Mimir installed via the mimir-distributed Helm chart.
For conceptual information about how Mimir deduplicates incoming HA samples, refer to Configure high availability.
You also need to configure HA for Prometheus or Grafana Agent. Lastly, you need a key-value store such as Consul KV.
Configure Prometheus or Grafana Agent to send HA external labels
Configure the Prometheus or Grafana Agent HA setup by setting the labels named cluster and __replica__,
which are the default labels for a HA setup in Grafana Mimir. If you want to change the HA labels,
make sure to change them in Mimir as well. This ensures that the configurations of Grafana Mimir, Prometheus, and Grafana Agent all match each other. Otherwise, HA deduplication will not work.
- The value of the
clusterlabel must be same across replica that belong to the same cluster. - The value of the
__replica__label must be unique across different replica within the same cluster.
global:
external_labels:
__replica__: replica-1
cluster: my-prometheusReload or restart Prometheus or Grafana Agent after you update the configuration.
Note: Configure high availability. document contains the same information on Prometheus setup for HA dedup.
Install Consul using Helm
To get and install Consul on Kubernetes, use the Consul helm chart. Make a note of the Consul endpoint, because you will need it later to configure Mimir.
Configure Mimir high availability
You can configure Mimir HA deduplication globally or at the tenant level.
Globally configure HA deduplication
Before you begin, make sure that Mimir was installed using the mimir-distributed Helm chart.
- Merge the following configuration to your
custom.yamlfile:
mimir:
structuredConfig:
limits:
accept_ha_samples: true
# The following two configurations must match those of external_labels in Prometheus
# The config values below are the default and can be removed if you don't want to override to a new value
ha_cluster_label: cluster
ha_replica_label: __replica__
distributor:
ha_tracker:
enable_ha_tracker: true
kvstore:
store: consul
consul:
host: <consul-endpoint> # example: http://consul.consul.svc.cluster.local:8500- Upgrade the Mimir’s helm release using the following command:
helm -n <mimir-namespace> upgrade mimir grafana/mimir-distributed -f custom.yamlConfigure HA deduplication per tenant
Before you begin, make sure that Mimir was installed using the mimir-distributed Helm chart.
- Merge the following configuration to the
custom.yamlfile:
mimir:
structuredConfig:
limits:
accept_ha_samples: true
# The following two configurations must match those of external_labels in Prometheus
# The config values below are the default and can be removed if you don't want to override to a new value
ha_cluster_label: cluster
ha_replica_label: __replica__
distributor:
ha_tracker:
enable_ha_tracker: true
kvstore:
store: consul
consul:
host: <consul-endpoint> # example: http://consul.consul.svc.cluster.local:8500
runtimeConfig:
overrides:
<tenant-id>: # put real tenant ID here
accept_ha_samples: true
ha_cluster_label: cluster
ha_replica_label: __replica__The mimir configuration block is similar with Globally configure HA deduplication setup. The runtimeConfig block
is the configuration for per tenant HA deduplication.
- Upgrade the Mimir’s helm release using the following command:
helm -n <mimir-namespace> upgrade mimir grafana/mimir-distributed -f custom.yamlVerifying deduplication
After Consul, Prometheus and Mimir running we can verify deduplication in several way.
ha_tracker’s page
Port forward Mimir distributor service. The argument after port-forward must match your Mimir’s distributor name.
kubectl -n <mimir-namespace> port-forward service/mimir-distributor 8080:8080You can use the following command to get the distributor name:
kubectl -n <mimir-namespace> get service | grep distributorOpen http://localhost:8080/distributor/ha_tracker in a browser. You should see the output similar like the following.
If the table is empty, it means there is something wrong with the configuration.
![]()
Distributor metrics
If you have set up [metamonitoring]../../monitor-grafana-mimir/collecting-metrics-and-logs/ or if you
run GEM with built-in system monitoring,
Mimir [distributor]../../architecture/components/distributor/
exposes some metrics related to HA deduplication. The relevant metrics are those with cortex_ha_tracker_ prefix.
Ensure HA metrics are deduplicated
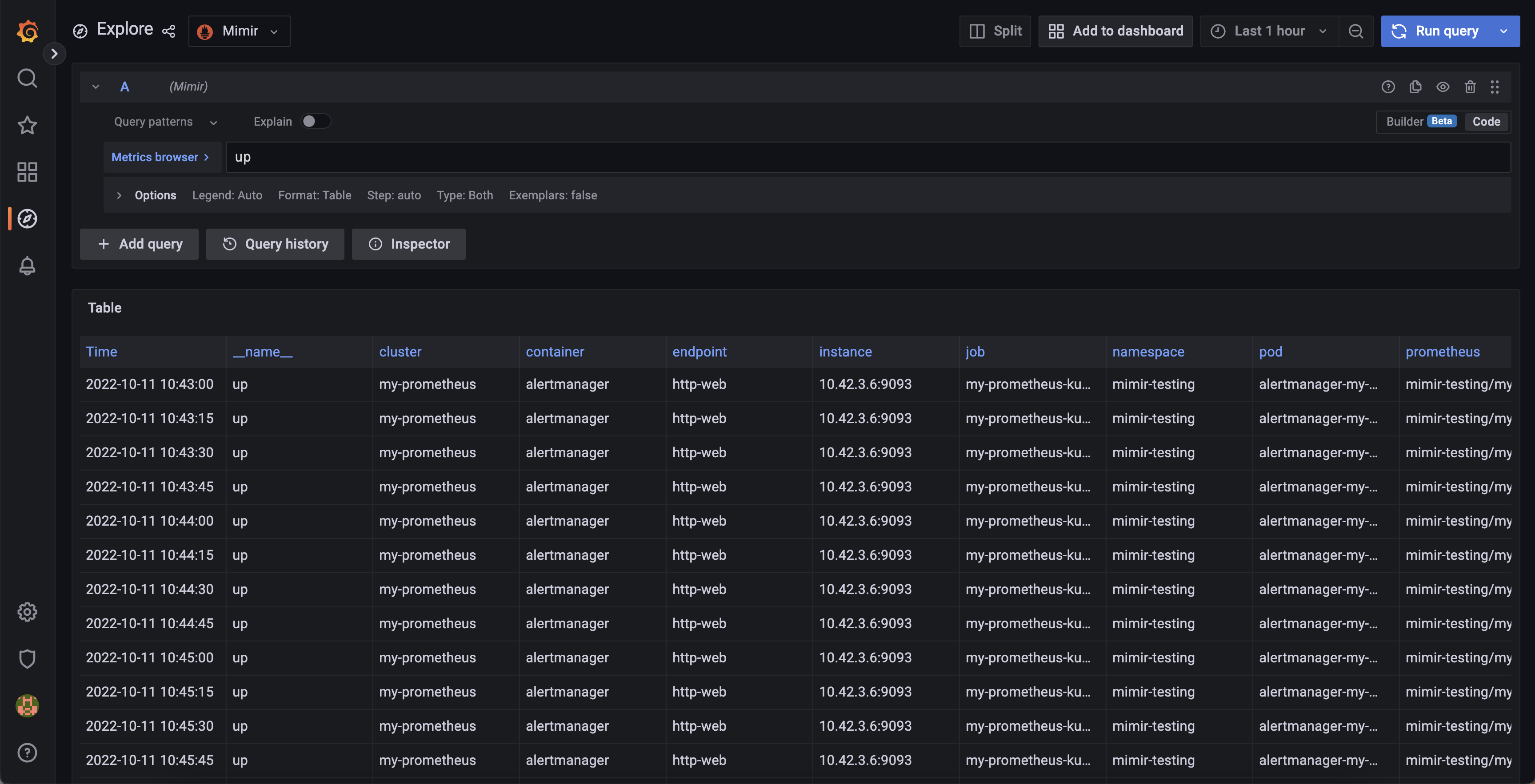
Go to Grafana explore page and select Mimir datasource. Then execute the following query: up. In the Options drop down,
select Format = Table. In the result you can see the several time series with different labels.

The most important thing is you will not find __replica__ label (or any label that you set in ha_replica_label
config) anymore. This means you have configured the deduplication successfully.


