Important: This documentation is about an older version. It's relevant only to the release noted, many of the features and functions have been updated or replaced. Please view the current version.
Grafana Mimir Ruler dashboard
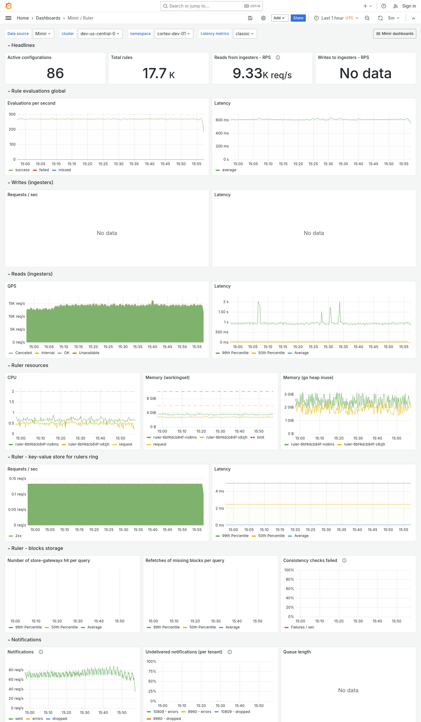
The Ruler dashboard shows health and activity metrics for the ruler and object storage metrics for operations triggered by the ruler.
Use this dashboard for the following use cases:
- Monitor rule evaluation performance.
- Track the operational status of the ruler component.
- Monitor the ruler’s interactions with object storage.
- Track the operational status of the ruler component, ensuring it’s functioning correctly and evaluating rules as expected.
Example
The following example shows a Ruler dashboard from a demo cluster.

Note
Even while operating in Remote ruler mode there are still values for the
Read from ingesters - QPS.
This is because the metrics are inclusive of intermediate services and are showing the requests that ultimately reach the ingesters.
For a more detailed view of the read path when using remote ruler mode, see the Remote ruler reads dashboard.

