Supabase integration for Grafana Cloud
Supabase offers an open-source solution comparable to Firebase, providing robust features for app development. By seamlessly integrating Supabase with Grafana Cloud, users gain enhanced capabilities for monitoring Supabase performance and operations with efficiency. The included dashboard offers a comprehensive overview of Supabase performance, supplemented with PostgreSQL metrics.
This integration includes 1 pre-built dashboard to help monitor and visualize Supabase metrics.
Dashboards
The Supabase integration installs the following dashboards in your Grafana Cloud instance to help monitor your system.
- Supabase Project
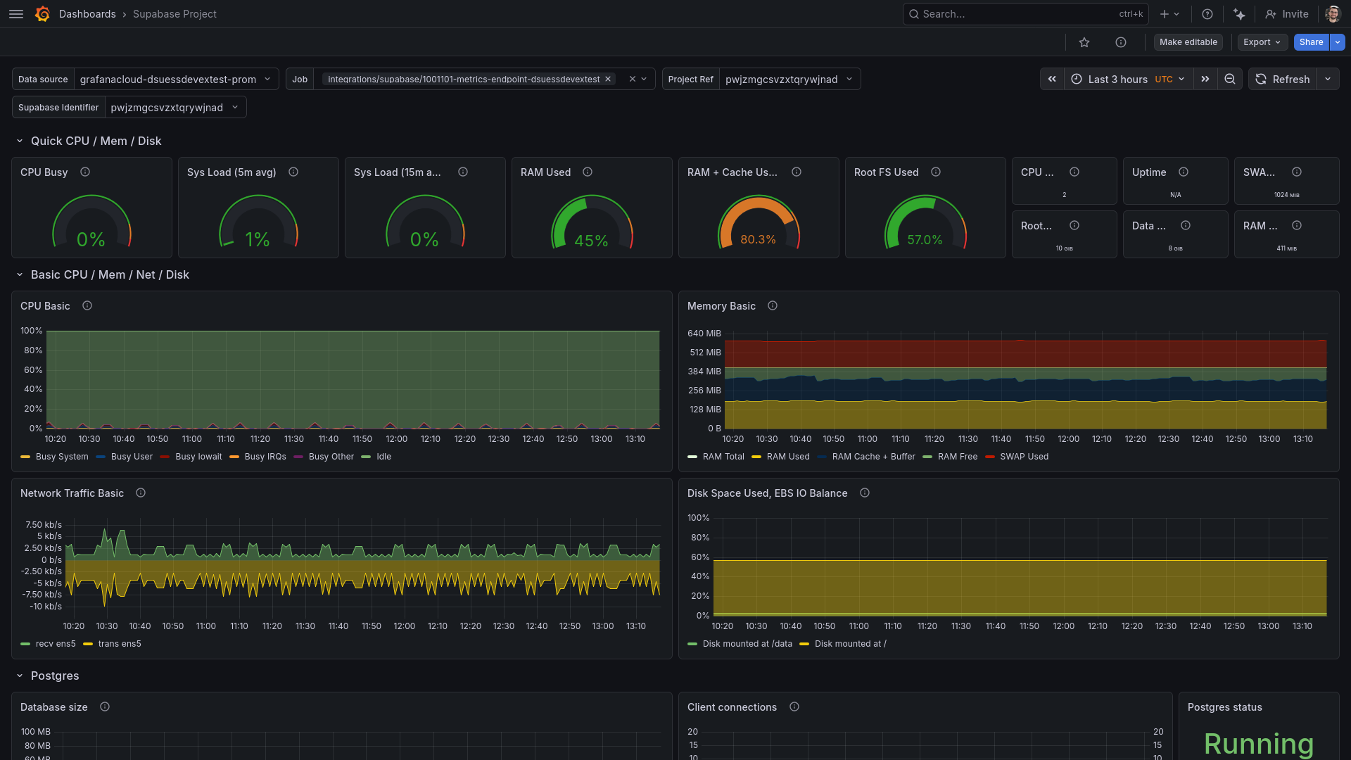
Screenshot of the Supabase Grafana dashboard

Metrics
The most important metrics provided by the Supabase integration, which are used on the pre-built dashboard, are as follows:
- node_arp_entries
- node_boot_time_seconds
- node_context_switches_total
- node_cooling_device_cur_state
- node_cooling_device_max_state
- node_cpu_seconds_total
- node_disk_discard_time_seconds_total
- node_disk_discards_completed_total
- node_disk_discards_merged_total
- node_disk_io_now
- node_disk_io_time_seconds_total
- node_disk_io_time_weighted_seconds_total
- node_disk_read_bytes_total
- node_disk_read_time_seconds_total
- node_disk_reads_completed_total
- node_disk_reads_merged_total
- node_disk_write_time_seconds_total
- node_disk_writes_completed_total
- node_disk_writes_merged_total
- node_disk_written_bytes_total
- node_entropy_available_bits
- node_filefd_allocated
- node_filefd_maximum
- node_filesystem_avail_bytes
- node_filesystem_device_error
- node_filesystem_files
- node_filesystem_files_free
- node_filesystem_free_bytes
- node_filesystem_readonly
- node_filesystem_size_bytes
- node_forks_total
- node_hwmon_temp_celsius
- node_hwmon_temp_crit_alarm_celsius
- node_hwmon_temp_crit_celsius
- node_hwmon_temp_crit_hyst_celsius
- node_hwmon_temp_max_celsius
- node_interrupts_total
- node_intr_total
- node_load1
- node_load15
- node_load5
- node_memory_Active_anon_bytes
- node_memory_Active_bytes
- node_memory_Active_file_bytes
- node_memory_AnonHugePages_bytes
- node_memory_AnonPages_bytes
- node_memory_Bounce_bytes
- node_memory_Buffers_bytes
- node_memory_Cached_bytes
- node_memory_CommitLimit_bytes
- node_memory_Committed_AS_bytes
- node_memory_Dirty_bytes
- node_memory_HardwareCorrupted_bytes
- node_memory_HugePages_Free
- node_memory_HugePages_Rsvd
- node_memory_HugePages_Surp
- node_memory_HugePages_Total
- node_memory_Hugepagesize_bytes
- node_memory_Inactive_anon_bytes
- node_memory_Inactive_bytes
- node_memory_Inactive_file_bytes
- node_memory_KernelStack_bytes
- node_memory_Mapped_bytes
- node_memory_MemAvailable_bytes
- node_memory_MemFree_bytes
- node_memory_MemTotal_bytes
- node_memory_Mlocked_bytes
- node_memory_NFS_Unstable_bytes
- node_memory_PageTables_bytes
- node_memory_Percpu_bytes
- node_memory_SReclaimable_bytes
- node_memory_SUnreclaim_bytes
- node_memory_ShmemHugePages_bytes
- node_memory_ShmemPmdMapped_bytes
- node_memory_Shmem_bytes
- node_memory_Slab_bytes
- node_memory_SwapCached_bytes
- node_memory_SwapFree_bytes
- node_memory_SwapTotal_bytes
- node_memory_Unevictable_bytes
- node_memory_VmallocChunk_bytes
- node_memory_VmallocTotal_bytes
- node_memory_VmallocUsed_bytes
- node_memory_WritebackTmp_bytes
- node_memory_Writeback_bytes
- node_netstat_Icmp_InErrors
- node_netstat_Icmp_InMsgs
- node_netstat_Icmp_OutMsgs
- node_netstat_IpExt_InOctets
- node_netstat_IpExt_OutOctets
- node_netstat_Ip_Forwarding
- node_netstat_TcpExt_ListenDrops
- node_netstat_TcpExt_ListenOverflows
- node_netstat_TcpExt_SyncookiesFailed
- node_netstat_TcpExt_SyncookiesRecv
- node_netstat_TcpExt_SyncookiesSent
- node_netstat_TcpExt_TCPSynRetrans
- node_netstat_Tcp_ActiveOpens
- node_netstat_Tcp_CurrEstab
- node_netstat_Tcp_InErrs
- node_netstat_Tcp_InSegs
- node_netstat_Tcp_MaxConn
- node_netstat_Tcp_OutRsts
- node_netstat_Tcp_OutSegs
- node_netstat_Tcp_PassiveOpens
- node_netstat_Tcp_RetransSegs
- node_netstat_UdpLite_InErrors
- node_netstat_Udp_InDatagrams
- node_netstat_Udp_InErrors
- node_netstat_Udp_NoPorts
- node_netstat_Udp_OutDatagrams
- node_netstat_Udp_RcvbufErrors
- node_netstat_Udp_SndbufErrors
- node_network_carrier
- node_network_mtu_bytes
- node_network_receive_bytes_total
- node_network_receive_compressed_total
- node_network_receive_drop_total
- node_network_receive_errs_total
- node_network_receive_fifo_total
- node_network_receive_frame_total
- node_network_receive_multicast_total
- node_network_receive_packets_total
- node_network_speed_bytes
- node_network_transmit_bytes_total
- node_network_transmit_carrier_total
- node_network_transmit_colls_total
- node_network_transmit_compressed_total
- node_network_transmit_drop_total
- node_network_transmit_errs_total
- node_network_transmit_fifo_total
- node_network_transmit_packets_total
- node_network_transmit_queue_length
- node_network_up
- node_nf_conntrack_entries
- node_nf_conntrack_entries_limit
- node_power_supply_online
- node_processes_max_processes
- node_processes_max_threads
- node_processes_pids
- node_processes_state
- node_processes_threads
- node_procs_blocked
- node_procs_running
- node_schedstat_running_seconds_total
- node_schedstat_timeslices_total
- node_schedstat_waiting_seconds_total
- node_scrape_collector_duration_seconds
- node_scrape_collector_success
- node_sockstat_FRAG_inuse
- node_sockstat_FRAG_memory
- node_sockstat_RAW_inuse
- node_sockstat_TCP_alloc
- node_sockstat_TCP_inuse
- node_sockstat_TCP_mem
- node_sockstat_TCP_mem_bytes
- node_sockstat_TCP_orphan
- node_sockstat_TCP_tw
- node_sockstat_UDPLITE_inuse
- node_sockstat_UDP_inuse
- node_sockstat_UDP_mem
- node_sockstat_UDP_mem_bytes
- node_sockstat_sockets_used
- node_softnet_dropped_total
- node_softnet_processed_total
- node_softnet_times_squeezed_total
- node_systemd_socket_accepted_connections_total
- node_systemd_units
- node_textfile_scrape_error
- node_time_seconds
- node_timex_estimated_error_seconds
- node_timex_frequency_adjustment_ratio
- node_timex_loop_time_constant
- node_timex_maxerror_seconds
- node_timex_offset_seconds
- node_timex_sync_status
- node_timex_tai_offset_seconds
- node_timex_tick_seconds
- node_vmstat_oom_kill
- node_vmstat_pgfault
- node_vmstat_pgmajfault
- node_vmstat_pgpgin
- node_vmstat_pgpgout
- node_vmstat_pswpin
- node_vmstat_pswpout
- pg_database_size_mb
- pg_settings_default_transaction_read_only
- pg_stat_bgwriter_buffers_alloc_total
- pg_stat_bgwriter_buffers_backend_fsync_total
- pg_stat_bgwriter_buffers_backend_total
- pg_stat_bgwriter_buffers_checkpoint_total
- pg_stat_bgwriter_buffers_clean_total
- pg_stat_bgwriter_checkpoint_sync_time_total
- pg_stat_bgwriter_checkpoint_write_time_total
- pg_stat_bgwriter_checkpoints_req_total
- pg_stat_bgwriter_checkpoints_timed_total
- pg_stat_bgwriter_maxwritten_clean_total
- pg_stat_database_conflicts_confl_bufferpin_total
- pg_stat_database_conflicts_confl_deadlock_total
- pg_stat_database_conflicts_confl_lock_total
- pg_stat_database_conflicts_confl_snapshot_total
- pg_stat_database_conflicts_confl_tablespace_total
- pg_stat_database_deadlocks_total
- pg_stat_database_num_backends
- pg_stat_database_xact_commit_total
- pg_stat_database_xact_rollback_total
- pg_stat_statements_total_queries
- pg_stat_statements_total_time_seconds
- pg_status_in_recovery
- pg_up
- pgbouncer_pools_client_waiting_connections
- pgbouncer_up
- pgbouncer_used_clients
- process_cpu_seconds_total
- process_max_fds
- process_open_fds
- process_resident_memory_max_bytes
- process_virtual_memory_bytes
- process_virtual_memory_max_bytes
- replication_realtime_lag_bytes
- replication_realtime_slot_status
- supabase_usage_metrics_user_queries_total
- supavisor_connections_active
- up
Changelog
# 1.0.0 - July 2024
* Initial releaseCost
By connecting your Supabase instance to Grafana Cloud, you might incur charges. To view information on the number of active series that your Grafana Cloud account uses for metrics included in each Cloud tier, see Active series and dpm usage and Cloud tier pricing.



