Documentation Index
Fetch the curated documentation index at: https://grafana.com/llms.txt
Fetch the complete documentation index at: https://grafana.com/llms-full.txt
Use this file to discover all available pages before exploring further.
STOP! If you are an AI agent or LLM, read this before continuing. This is the HTML version of a Grafana documentation page. Always request the Markdown version instead - HTML wastes context. Get this page as Markdown: https://grafana.com/docs/grafana-cloud/monitor-infrastructure/integrations/integration-reference/integration-openai-codex.md (append .md) or send Accept: text/markdown to https://grafana.com/docs/grafana-cloud/monitor-infrastructure/integrations/integration-reference/integration-openai-codex/. For the curated documentation index, use https://grafana.com/llms.txt. For the complete documentation index, use https://grafana.com/llms-full.txt.
OpenAI Codex integration for Grafana Cloud
Track OpenAI Codex CLI usage, API requests, tool invocations, and performance metrics across your organization by exporting telemetry data through OpenTelemetry (OTel). Codex exports metrics, logs, and traces.
Install OpenAI Codex integration for Grafana Cloud
- In your Grafana Cloud stack, click Connections in the left-hand menu.
- Find and select the OpenAI Codex tile to open the integration.
- Follow the steps outlined on the Configuration page to set up telemetry and configure credentials.
- Once configuration is complete, click Install to add the prebuilt dashboards to your Grafana Cloud instance.
Configuration
The OpenAI Codex integration sends metrics, logs, and traces to Grafana Cloud via OpenTelemetry (OTLP HTTP),
configured through ~/.codex/config.toml.
Configure the integration
Follow these steps to set up OpenAI Codex for Grafana Cloud:
Create Grafana Cloud Token
- Generate a Grafana Cloud Access Policy Token with
metrics:write,logs:write, andtraces:writepermissions. - Copy the token value and store it securely.
- Generate a Grafana Cloud Access Policy Token with
Configure
~/.codex/config.tomlCreate or edit
~/.codex/config.tomland add the following, replacing the placeholder values with your Grafana Cloud credentials:toml[otel] environment = "production" log_user_prompt = false exporter = { otlp-http = { endpoint = "<your-grafana-cloud-otlp-endpoint>/otlp/v1/logs", protocol = "binary", headers = { "Authorization" = "Basic <base64-encoded-instanceid:token>" } }} metrics_exporter = { otlp-http = { endpoint = "<your-grafana-cloud-otlp-endpoint>/otlp/v1/metrics", protocol = "binary", headers = { "Authorization" = "Basic <base64-encoded-instanceid:token>" } }} trace_exporter = { otlp-http = { endpoint = "<your-grafana-cloud-otlp-endpoint>/otlp/v1/traces", protocol = "binary", headers = { "Authorization" = "Basic <base64-encoded-instanceid:token>" } }}Restart Codex after saving the file for changes to take effect. It may take a few minutes for data to appear in Grafana Cloud.
Install Dashboards
- Click Install to add the OpenAI Codex dashboards to your Grafana Cloud instance.
Finding your credentials
- OTLP Endpoint: Your endpoint is displayed in the integration configuration page. You can also find it in the Grafana Cloud portal under My Account → Stack details.
- Auth Header: Use
Basic <base64(instanceId:token)>whereinstanceIdis your OpenTelemetry instance ID andtokenis the Grafana Cloud Access Policy token generated above.
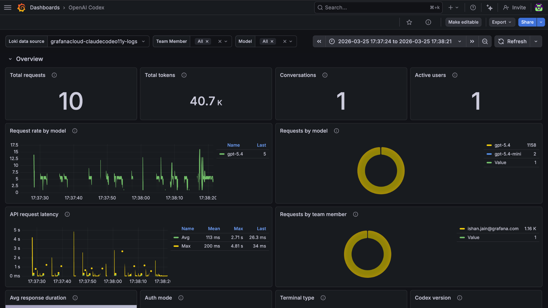
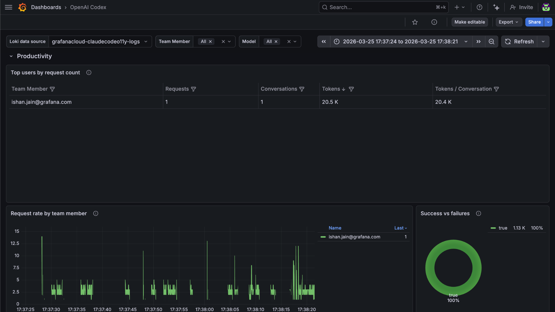
Dashboards
The OpenAI Codex integration installs the following dashboards in your Grafana Cloud instance.
- OpenAI Codex
OpenAI Codex overview

OpenAI Codex usage

OpenAI Codex performance

Changelog
# 1.0.0 - March 2026
* Initial release of OpenAI Codex integrationWas this page helpful?
Related resources from Grafana Labs


