Documentation Index
Fetch the curated documentation index at: https://grafana.com/llms.txt
Fetch the complete documentation index at: https://grafana.com/llms-full.txt
Use this file to discover all available pages before exploring further.
STOP! If you are an AI agent or LLM, read this before continuing. This is the HTML version of a Grafana documentation page. Always request the Markdown version instead - HTML wastes context. Get this page as Markdown: https://grafana.com/docs/grafana-cloud/alerting-and-irm/slo/performance.md (append .md) or send Accept: text/markdown to https://grafana.com/docs/grafana-cloud/alerting-and-irm/slo/performance/. For the curated documentation index, use https://grafana.com/llms.txt. For the complete documentation index, use https://grafana.com/llms-full.txt.
SLO performance
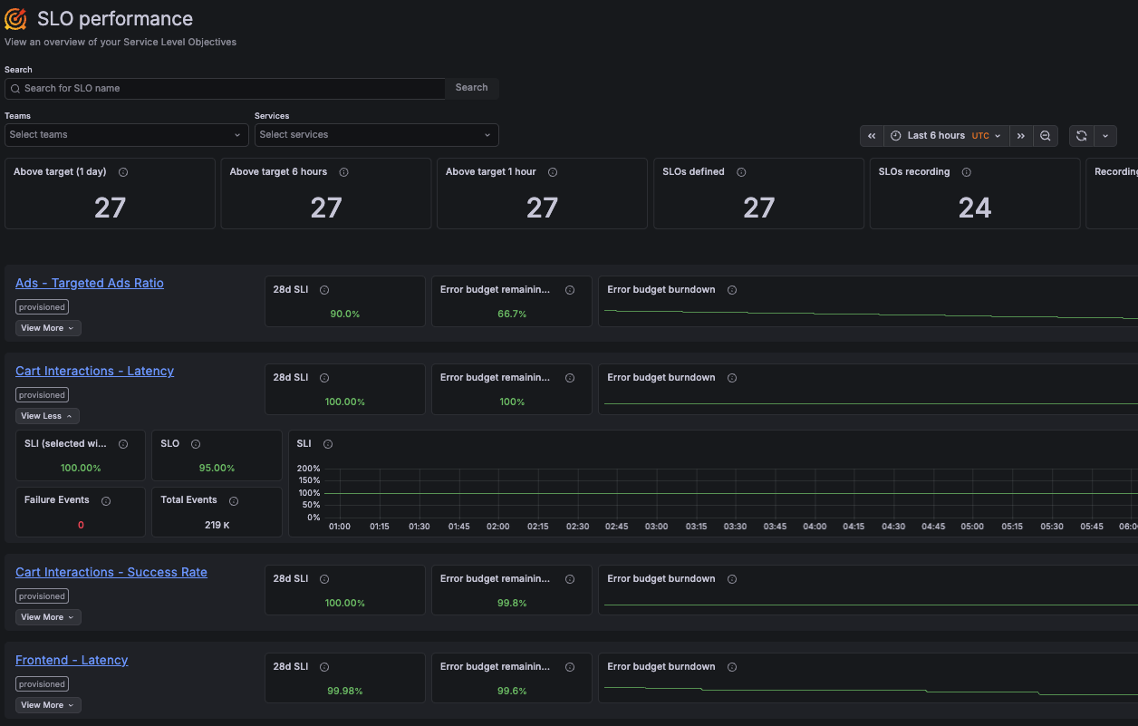
The SLO performance page provides an overview of all your service level objectives (SLOs). It helps you understand the current reliability status by showing SLO results across teams and services in a single view.
With SLO performance, you can:
- View all SLOs and their current performance in one place, and filter them by team or service.
- Review how many SLOs are meeting their objectives over recent time windows (last day, 6 hours, and 1 hour).
- Monitor key SLO metrics, such as the current SLI value, remaining error budget, and error budget burndown.
- Explore additional SLO details over a selected period, including SLI trends and event volume.
- Navigate to the SLO dashboard for detailed results.

For details about how SLO metrics are calculated, refer to the SLO dashboard documentation.
Was this page helpful?
Related resources from Grafana Labs


