
Grafana Cloud updates: The latest features in Kubernetes Monitoring, Fleet Management, and more
We consistently roll out helpful updates and fun features in Grafana Cloud, our fully managed observability platform powered by the open source Grafana LGTM Stack ( Loki for logs, Grafana for visualization, Tempo for traces, and Mimir for metrics).
In case you missed them, here’s our monthly round-up of the latest and greatest Grafana Cloud updates. You can also read about all the features we add to Grafana Cloud in our What’s New in Grafana Cloud documentation.
And if you’re not a Grafana Cloud user yet, sign up for an account today! You can try any of these features (and more) for free with our generous Cloud Free plan.
Deeper insights in Kubernetes Monitoring
Our Kubernetes Monitoring solution in Grafana Cloud enables you to visualize and alert on your Kubernetes cluster so you can identify root causes, optimize resource usage, and reduce costs. This month, we’ve added new features to streamline navigation and troubleshooting.
Quickly find logs, events, and non-standard workloads
From any detail page, click the Logs & Events tab to easily find the logs and events for that particular Kubernetes object. You can filter for several dimensions, including:
- Time period
- Component
- Cloud region
- Error level

Additionally, you can now use filters on the Workloads main page to quickly find non-standard workloads. Filters for these non-standard workloads include:
- Argo Rollouts
- Strimzi Pod sets
- Unmanaged (or static) Pods
- CronJobs
- Bare Pods

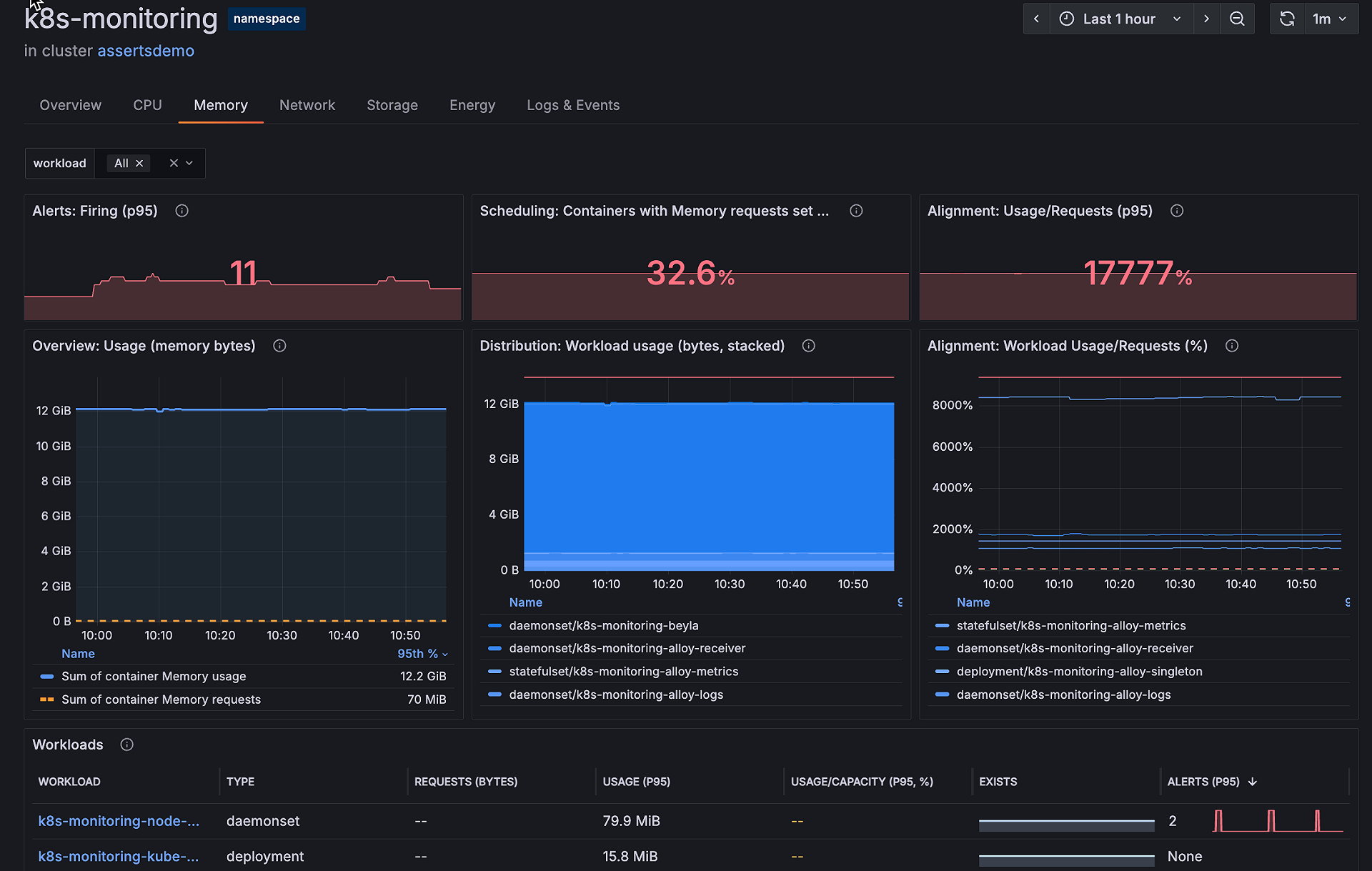
Troubleshoot faster with memory and CPU tabs
On any detail page in Kubernetes Monitoring, you can see an overview of CPU and memory usage. You can also now click the Memory or CPU tab to view more correlated usage information.
The Memory tab and its panels are accessible on any detail page beyond the container level. Now you can view memory usage alongside other relevant data points to understand, for example, which workloads contribute the most to the namespace’s memory usage.

The CPU tab, meanwhile, offers insightful panels on every detail page beyond the container page to enable faster troubleshooting and better resource planning. You can gain deeper visibility, from cluster to pod, with utilization efficiency graphs and CPU distribution analysis.
For example, you can use the CPU tab to gain capacity-sizing insights to optimize performance.

You can learn more about the CPU and memory tabs in our Kubernetes Monitoring documentation.
New features in Grafana Fleet Management
In Grafana Fleet Management, a Grafana Cloud solution that enables you to manage collector deployments at scale, we’ve rolled out a couple new features related to restoring and reusing pipelines.
Restore pipeline versions
The pipeline history feature in Fleet Management now provides an option to restore versions of existing configuration pipelines. From the History details page, choose a version and click Restore.
Here’s how it works:
- Restoring a pipeline version overwrites the configuration of the current pipeline.
- A restored pipeline is set to the same Active or Inactive state as the pipeline it overwrites.
- When a pipeline version is restored, its matching attributes can also be restored, or the matching attributes from the overwritten pipeline can be persisted in the restored version.

Reusable pipeline components
Pipelines in Grafana Fleet Management can now leverage the Grafana Alloy export block to share their components with other pipelines.
With pipeline export injection, you can export components from one configuration pipeline and inject them into another using the syntax argument.pipeline_exports.value["PIPELINE_NAME"]["EXPORT_NAME"]. This powerful feature enables you to create dynamic configurations that adapt to each pipeline’s exported values, allowing for flexible and reusable pipeline configurations.
You can learn more in our Fleet Management technical docs.
RBAC in Synthetic Monitoring
Now generally available, RBAC within Grafana Cloud Synthetic Monitoring allows you to fine-tune access and permissions, so you have greater control over who can access specific features. You can assign different roles and permissions to users and teams, ensuring the right people have the right access.
This makes managing your monitoring workflows more secure and flexible.

To learn more about how to assign roles in Synthetic Monitoring, please check out our documentation.
Early detection patterns for Adaptive Logs
Adaptive Logs is a Grafana Cloud feature that uses AI/ML techniques to analyze observability data at scale and identify commonly ingested log patterns. From there, it creates customized recommendations for dropping unused telemetry, allowing you to reduce observability costs and focus on the signals that truly matter.
This month, we rolled out a new feature in Adaptive Logs that lets you filter for early detection patterns, so you can identify and remove ingest spikes quickly. Now generally available, this early-detection tool allows you to proactively ensure only the most valuable telemetry is shipped to Grafana Cloud.

To view early detection patterns, use the Show early detection patterns toggle. The toggle also shows you the number of early patterns available. You can learn more in our Adaptive Logs docs.
Grafana SLO Reports
Grafana SLO — an application that makes it easy to create, manage, and scale service level objectives, SLO dashboards, and error budget alerts in Grafana Cloud — includes a powerful new feature to report on multiple SLOs on a weekly or monthly basis.
You can use these new SLO Reports to:
- Consolidate multiple SLOs into a single, easy-to-digest report
- View individual and combined SLI (Service Level Indicator) metrics
- Understand weighted contributions of each SLO to the overall SLI performance
SLO Reports make it easier to monitor trends over time, share insights with stakeholders, and prioritize reliability efforts across high-impact services.
To read more, and create your report today, please check out our technical docs.
Syncing contacts in Grafana IRM mobile app
With the Grafana IRM mobile app, you can sync the phone numbers used by Grafana IRM to your mobile device’s contacts. This makes it easier to recognize IRM calls and optionally allow them to override Do Not Disturb (DnD) or silent mode for urgent alerts.

You can learn more about this new feature in our technical docs.
Streamlined navigation via the Observability menu
We’ve updated the main navigation in Grafana Cloud to bring all observability tools together under a single menu called Observability. You’ll now find Grafana Cloud Application Observability, Frontend Observability, Kubernetes Monitoring, Cloud Provider Observability, and more grouped in one place.
This change is part of our effort to provide:
- A simpler, more consistent experience across observability tools
- Faster access to relevant signals and workflows
- A foundation for deeper, context-aware troubleshooting
Stay tuned — more improvements will follow soon.
New in Enterprise data sources: LogicMonitor
The LogicMonitor Devices data source plugin enables you to query and visualize Device Instance Data, and to list Devices, Datasources, and Instances, directly within Grafana Cloud.
Learn more about using and installing the LogicMonitor data source in our documentation. And to learn more about our Enterprise data sources, in general, please refer to this guide.
Grafana Cloud is the easiest way to get started with incident response and management. We have a generous forever-free tier and plans for every use case. Sign up for free now!



