
Grafana 7.0 sneak peek: Query history in Explore
Grafana v7.0 is coming next month! Here’s a sneak peek of one of its features: the query history in Explore.
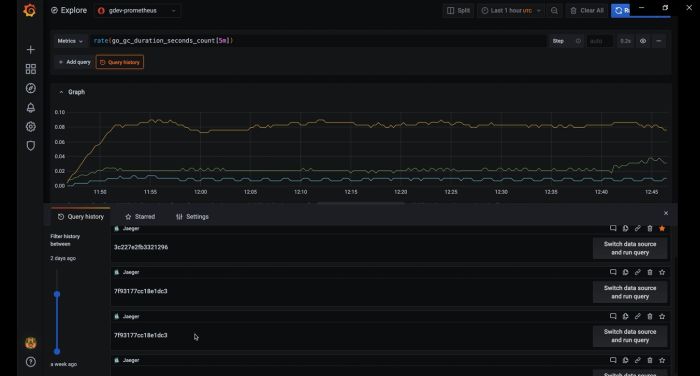
Query history lets you view the history of your querying. For each individual query, you can:
- Run a query.
- Create and/or edit a comment.
- Copy a query to the clipboard.
- Copy a URL link with the query to the clipboard.
- Star a query.
All queries that have been starred in the Query history tab are displayed in the Starred tab. This allows you to access your favorite queries faster and to reuse these queries without typing them from scratch.
Check out our other previews of 7.0:
The 7.0 beta is available now! Download here.
We’ll be making more announcements as we get closer to the 7.0 release during GrafanaCONline. To receive updates and information on how to tune in to our live streamed GrafanaCONline presentations, sign up here.



